← Back to all tweets

Tweet by @rankintweets

View original on X

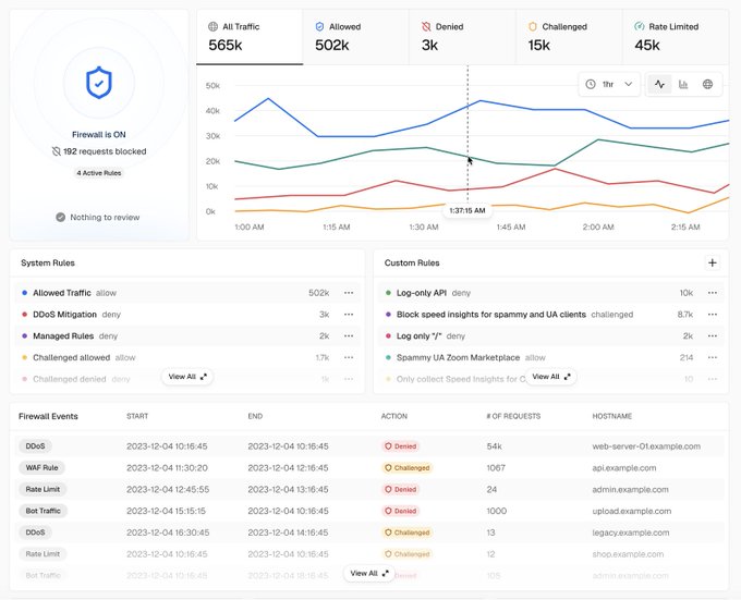
Warp was DDoSed yesterday Attack started at 2:00pm and resulted in millions of requests over 5 hours. Within ~15 minutes we noticed, configured the Vercel firewall, turned on challenge mode, and did.... nothing else. A single (1) user reported friction. Shoutout @vercel

Lee Robinson
Lee Robinson
@leerob

The Vercel Firewall keeps improving: • You can define custom rules & rate limits: vercel.fyi/rate-limiting • DDoS attacks are stopped up to 40x faster: vercel.fyi/faster-firewall • There's now a REST API: vercel.fyi/firewall-rest-… • You can log Firewall actions anywhere:

Image
171
Reply